Passando al comparto software potremo personalizzare al meglio le nostre cuffie Razer Kraken V4 tramite l’intramontabile software Razer Synapse. L’interfaccia utente/grafica di Synapse è la solita e ci mette a disposizione una schermata principale e di riepilogo di tutte le periferiche collegate e compatibili. Ci basterà cliccare dunque sull’immagine delle Kraken per accedere ai vari menu per poter personalizzare profili audio, microfono e non da meno l’illuminazione RGB.
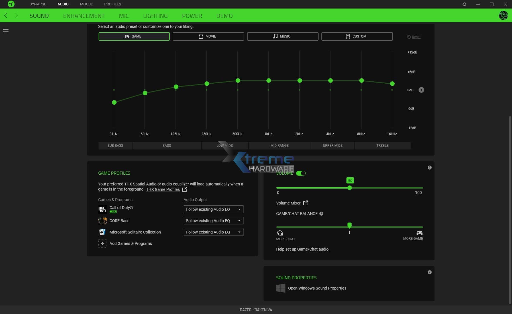
In ‘’Sound’’ troveremo 3 profili audio predefiniti più uno custom che vi suggeriamo di sfruttare per ottimizzare l’audio delle vostre Kraken.
Questo perché come spesso accade anche con altre cuffie da gaming e relativi profili EQ base quelli a disposizione non suonano male ma risultano abbastanza ‘’Flat’’ non rispecchiando il potenziale audio che queste Kraken V4 possono offrire.
Quindi una volta selezionato Custom ci basterà agire sul grafico con le relative frequenze per creare il nostro profilo EQ/audio.
Poco sotto il grafico troviamo anche i profili di gioco dove potremo per impostare il profilo EQ di nostro interesse a seconda del gioco.
Dai profili EQ passiamo alla gestione dell’audio generale e quello di bilanciamento tra la chat di gioco e gioco per garantire la giusta percezione delle due fonti audio.
Ricordiamo che le Razer Kraken V4 sono compatibili con l’audio spaziale THX e troviamo proprio lo slider per abilitarlo e ampliare il soundstage offerto dalle cuffie. E’ possibile trovare anche due profili audio THX che potremo abbinare al nostro FPS preferito in modo da ottenere una virtualizzazione e scena più ampia a favore dei piccoli dettagli che si creeranno in gioco.
In ‘’Enhancement’’ è possibile trovare quattro ottimizzazioni sonore che ci permetteranno di disabilitare le chiamate quando siamo in modalità Wireless 2.4 GHz (in questo modo se abbiamo effettuato il pairing del nostro smartphone non dovremo preoccuparci di perdere l’audio in caso di ricezione di una chiamata), a seguire potremo abilitare o meno il Boost dei Bassi, normalizzare l’audio e non da meno ottimizzare la chiarezza dell’audio per le frequenze del parlato.
Passando in ‘’Mic’’ troveremo anche qui un generoso set di opzioni di personalizzazione audio del microfono con vari preset nonché ottimizzazioni per far si che la nostra voce su Skype, Team Speak, Discordo o qualunque altra chat vocale sia sempre chiara e priva di rumore di fondo, disturbi etc.
In ‘’Lighting’’ potremo gestire l’intensità dell’illuminazione RGB delle cuffie, disabilitare l’illuminazione RGB delle cuffie quando lo schermo del PC andrà in stand-by o ancora scegliere uno dei profili di illuminazione RGB a disposizione. Nel caso in cui vorreste creare il vostro profilo personalizzato di illuminazione per le Kraken V4 potrete sempre accedere all’add-on Chroma Studio dove sbizzarrirci.
Proseguendo passiamo a ‘’Power’’ dove è possibile impostare un livello per lo stand-by delle cuffie andando ad ottimizzare l’autonomia delle cuffie in quei momenti di non utilizzo. Di default il livello è impostato a 15 minuti.
Infine nel menu ‘’Demo’’ potremo provare e sentire la differenza tra la classica modalità Stereo e quella dell’audio spaziale THX.
Se è la priva volta che vi affidate o provate algoritmi come questo vi consigliamo di fare delle prove in gioco (dove rende meglio) per trovare il vostro livello di personalizzazione.
Precisiamo inoltre, con un po' di amaro in bocca, che seppur le Razer Kraken V4 siano ed abbiano il supporto via Razer Synapse ai profili THX l’applicazione completa e che permette una personalizzazione dell’audio THX avanzata è a pagamento e va acquistato un codice da circa 20 € per accedere alle vere e prorpie funzioni dell’audio spaziale THX nel software Razer Synapse.








